하루의 영업을 마감했다면 오늘의 매출현황을 체크해야겠죠? 매출유형별, 결제수단별로 집계된 금액을 확인해보세요
 
1. 매출분석 필터와 증감률
1-1. 날짜 필터와 증감률
이전 기간 대비 증감률을 비교할 수 있는 기능이 추가되었습니다. 날짜 필터에서 기간을 설정하시면, 설정한 기간 대비 이전 기간의 증감률이 표시됩니다.
간편 설정: 미리 제공되는 날짜 설정을 통해 간편하게 비교하실 수 있습니다.
직접 설정: 원하시는 날짜 범위를 직접 설정해 상세하게 비교하실 수 있습니다.
1-2. 이전 기간 적용 범위
참고 날짜 필터에서 선택한 기간만큼 이전 기간과 비교합니다.
1-3. 담당자 필터
담당자별 확인도 가능합니다. 특정 담당자의 매출분석만 보고싶으시면, 
담당자 필터에서 매장 전체가 아닌, 직원명 을 선택해주세요. 
2. 매장현황 통계
2-1. 실 매출액, 총 고객수와 상세내역
실 매출액, 총 고객 수 집계에 대한 상세 내역이 추가로 표시됩니다.
상세 내역을 통해 ‘실 매출액의 정산 과정’과 ‘총 고객 수의 정산 과정’을 확인하실 수 있습니다.
참고 총 영업액, 총 접객 수 데이터는 상세 내역 항목 중 하나로 표시됩니다.
2-2. 1인당 매출 평균
고객전체의 매출을 종합하고 평균을 산정해, ‘1인당 실매출액 평균’을 확인하실 수 있습니다.
2-3. 신규방문, 재방문 고객, 재방문율 알아보기
신규 방문, 재방문율과 재방문 고객 수를 확인할 수 있습니다.
매장 방문자중 총 고객수와 재방문자를 비교하여, 재방문율을 산정합니다.
참고 신규 방문자와 재방문 고객 등은 날짜 선택에서 설정한 기간을 기준으로 구분됩니다.
ex. ‘한 달’ 선택 시 신규 방문자 = 한 달 내 처음 방문한 사람
ex. ‘두 달’ 선택 시 신규 방문자 = 두 달 내 처음 방문한 사람
3. 매출액 집계
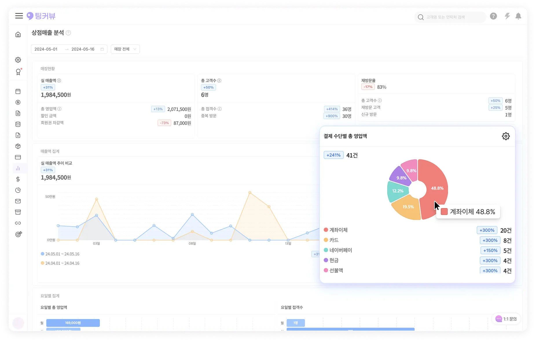
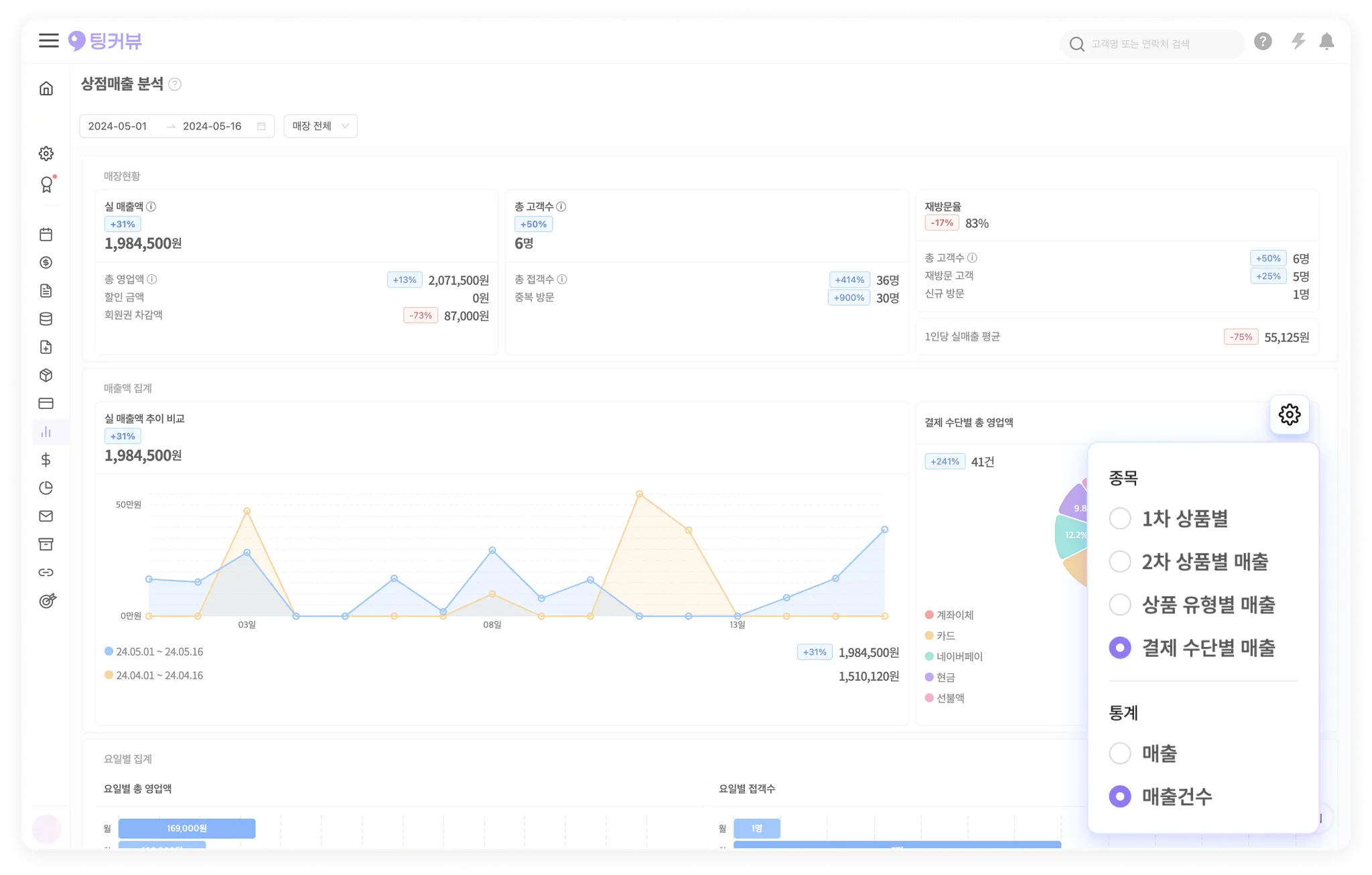
3-1. 유형별 통계 알아보기
파이차트를 설정하여 매출, 유형별 집계가 가능합니다. 각 유형의 상위 항목이 순서대로 파이 차트에 표시되며, 최대 20개의 상위 항목을 확인하실 수 있습니다.
3-2. 유형별 통계 설정하기
매출 분석에서 통계를 보고 싶은 종목(1차, 2차, 상품 유형별, 결제 수단별)을 선택하고, 통계 방식(매출 및 매출 건 수)을 선택하여 차트를 확인할 수 있습니다.
스크롤을 통해 매출 및 매출 건 수에 대한 상위 20개 (1-20위) 항목까지 추가로 확인하실 수 있습니다.
참고 총 8종류의 내역을 확인하실 수 있습니다.
유형별 통계 설정  | 통계  | 
종목 : 1차 상품 별 , 통계 : 매출  | 1차 상품 별 매출 (백분위 통계 + 상위 20개 항목)  | 
종목 : 1차 상품 별 , 통계 : 매출 건 수  | 1차 상품 별 매출 건 수 (백분위 통계 + 상위 20개 항목)  | 
종목 : 2차 상품 별 , 통계 : 매출  | 2차 상품 별 매출 (백분위 통계 + 상위 20개 항목)  | 
종목 : 2차 상품 별 , 통계 : 매출 건 수  | 2차 상품 별 매출 건 수 (백분위 통계 + 상위 20개 항목)  | 
종목 : 상품 유형 별 , 통계 : 매출  | 상품 유형 별 매출 (백분위 통계 + 상위 20개 항목)  | 
종목 : 상품 유형 별 , 통계 : 매출 건 수  | 상품 유형 별 매출 건 수 (백분위 통계 + 상위 20개 항목)  | 
종목 : 결제 수단 별 , 통계 : 매출  | 결제 수단 별 매출 (백분위 통계 + 상위 20개 항목)  | 
종목 : 결제 수단 별 , 통계 : 매출 건 수  | 결제 수단 별 매출 건 수 (백분위 통계 + 상위 20개 항목)  | 
3-3. 매출액 추이
추이 그래프를 통해 이전 기간과 매출액의 변화 추이를 한눈에 비교하실 수 있습니다. 
모바일 환경에서도 매출액 추이 그래프를 확인하실 수 있습니다.
4. 요일별 통계
4-1. 요일별 통계
총 영업액과 총 접객 수를 요일별로 확인할 수 있는 기능이 추가되었습니다.
참고 미등록고객의 매출은 집계에서 제외됩니다.
주의 선택한 날짜가 일주일보다 적을 경우, 선택한 날짜만큼만 표시됩니다.
서비스 이용 중 궁금한 점이나 건의사항이 있다면 팅커뷰 운영팀에 문의해주세요.
채팅으로 문의하기 >
















