안녕하세요 원장님, 팅커뷰 11월 업데이트 소식을 알려 드려요
업데이트 점검시간 : 2024.11.13(수) 00:00~08:00
업데이트 내용 중 궁금하신 점이나 건의 사항이 있다면
채널톡(https://plussharp.channel.io)을 통해 문의주세요!
1. 매출 분석에 다양한 기능 추가
1-1. 날짜 필터에서 설정한 기간 대비 이전 기간의 증감률을 비교할 수 있습니다.
이전 기간 대비 증감률을 비교할 수 있는 기능이 추가되었습니다. 날짜 필터에서 기간을 설정하시면, 설정한 기간 대비 이전 기간의 증감률이 표시됩니다.
간편 설정: 이번달, 지난달 등 미리 제공되는 날짜 설정을 통해 간편하게 비교하실 수 있습니다.
직접 설정: 원하시는 날짜 범위를 직접 설정해 상세하게 비교하실 수 있습니다.
참고 날짜 필터에서 선택한 기간만큼 이전 기간과 비교합니다.
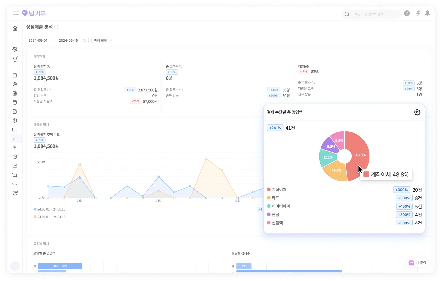
1-2. 실 매출액, 총 고객 수에 대한 상세 내역이 표시됩니다.
실 매출액, 총 고객 수 집계에 대한 상세 내역이 추가로 표시됩니다.
이제 상세 내역을 통해 ‘실 매출액의 정산 과정’과 ‘총 고객 수의 정산 과정’을 확인하실 수 있습니다.
참고 기존의 총 영업액, 총 접객 수 데이터는 상세 내역 항목 중 하나로 표시됩니다.
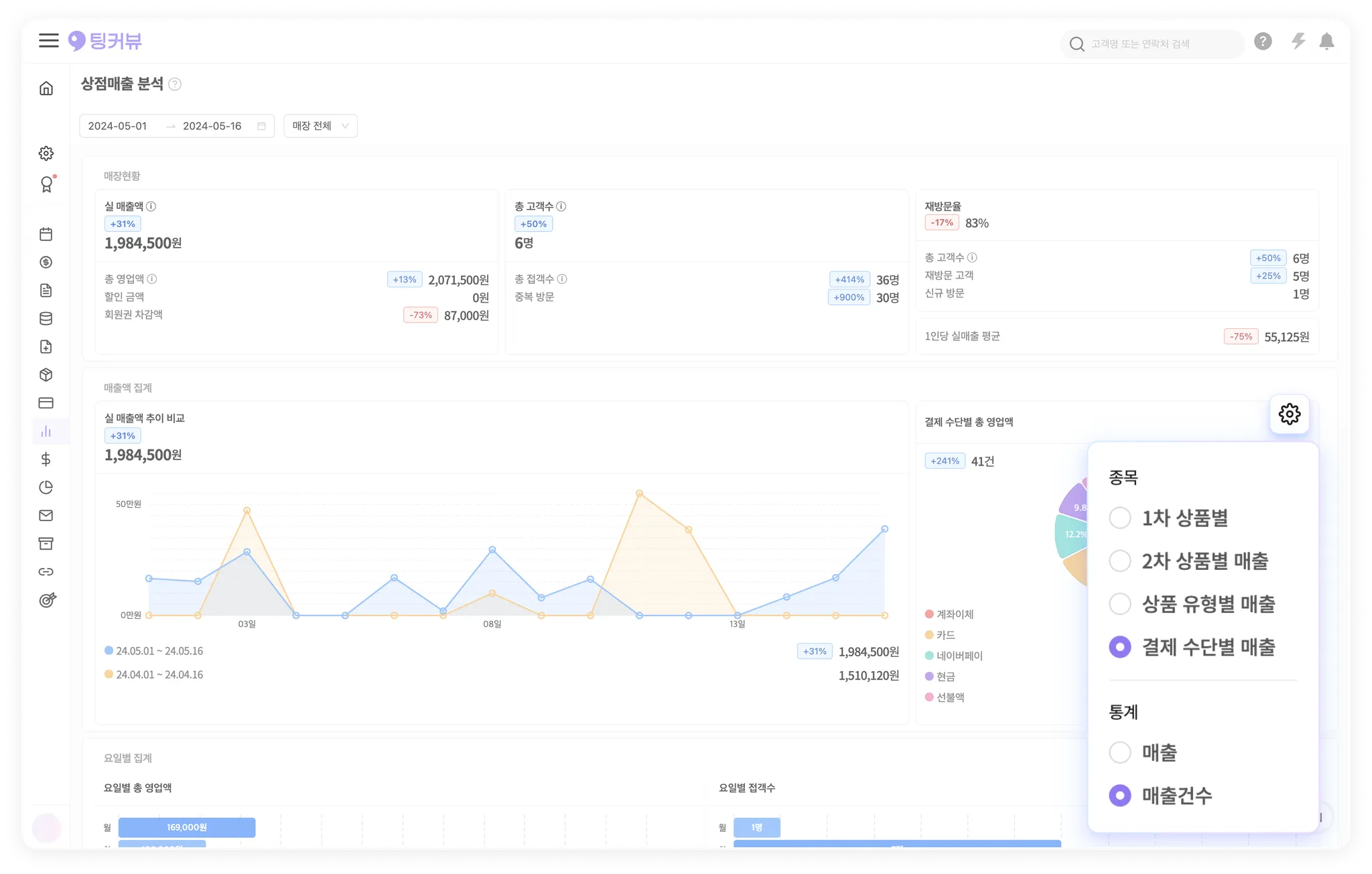
1-3. 유형별 통계
매출 분석에 유형별 집계 기능이 추가되었습니다. 각 유형의 상위 항목이 순서대로 파이 차트에 표시되며, 최대 20개의 상위 항목을 확인하실 수 있습니다.
매출 분석에서 통계를 보고 싶은 종목(1차, 2차, 상품 유형별, 결제 수단별)을 선택하고, 통계 방식(매출 및 매출 건 수)을 선택하여 차트를 확인할 수 있습니다.
스크롤을 통해 매출 및 매출 건 수에 대한 상위 20개 (1-20위) 항목까지 추가로 확인하실 수 있습니다.
참고 총 8종류의 내역을 확인하실 수 있습니다.
유형별 통계 설정 | 통계 |
종목 : 1차 상품 별 , 통계 : 매출 | 1차 상품 별 매출 (백분위 통계 + 상위 20개 항목) |
종목 : 1차 상품 별 , 통계 : 매출 건 수 | 1차 상품 별 매출 건 수 (백분위 통계 + 상위 20개 항목) |
종목 : 2차 상품 별 , 통계 : 매출 | 2차 상품 별 매출 (백분위 통계 + 상위 20개 항목) |
종목 : 2차 상품 별 , 통계 : 매출 건 수 | 2차 상품 별 매출 건 수 (백분위 통계 + 상위 20개 항목) |
종목 : 상품 유형 별 , 통계 : 매출 | 상품 유형 별 매출 (백분위 통계 + 상위 20개 항목) |
종목 : 상품 유형 별 , 통계 : 매출 건 수 | 상품 유형 별 매출 건 수 (백분위 통계 + 상위 20개 항목) |
종목 : 결제 수단 별 , 통계 : 매출 | 결제 수단 별 매출 (백분위 통계 + 상위 20개 항목) |
종목 : 결제 수단 별 , 통계 : 매출 건 수 | 결제 수단 별 매출 건 수 (백분위 통계 + 상위 20개 항목) |
1-4. 매출액 추이
매출 분석에 매출액 추이 비교 차트가 개선되었습니다.
추이 그래프가 선형 그래프로 변경되었으며, 이전 기간 그래프와 함께 표시되어 이전 기간과 매출액 추이를 비교하실 수 있습니다.
이제 모바일에서도 추이 그래프를 확인하실 수 있습니다.
1-5. 1인당 매출 평균
매출 분석에서 ‘1인당 실매출액 평균’을 확인할 수 있는 기능이 추가되었습니다.
1-6. 신규방문, 재방문 고객, 재방문율
매출 분석 화면에 신규 방문, 재방문율과 재방문 고객 수를 확인할 수 있는 새로운 통계가 추가되었습니다.
참고 신규 방문자와 재방문 고객 등은 날짜 선택에서 설정한 기간을 기준으로 구분됩니다.
ex. ‘한 달’ 선택 시 신규 방문자 = 한 달 내 처음 방문한 사람
ex. ‘두 달’ 선택 시 신규 방문자 = 두 달 내 처음 방문한 사람
참고 업데이트 직후 데이터 산정 기간이 있습니다.
현재 재방문율 데이터를 산정하고있습니다. 업데이트 직후 2주 (11월25일) 까지는 실제와 다르게 집계될 수 있는점 양해부탁드립니다.
1-7. 요일별 통계
총 영업액과 총 접객 수를 요일별로 확인할 수 있는 기능이 추가되었습니다.
참고 미등록고객의 매출은 집계에서 제외됩니다.
주의 선택한 날짜가 일주일보다 적을 경우, 선택한 날짜만큼만 표시됩니다.
2. 예약 미리보기 항목 추가
2-1. 예약 미리보기에 고객 메모, 매출 내역, 잔여 선불액, 잔여 정기권 항목이 추가됩니다.
예약 미리보기 화면에서 선불액, 정기권, 고객 메모를 확인하실 수 있습니다.
매출 등록을 하신 후 예약 미리보기 화면에서 총 영업액, 상세 내역을 확인하실 수 있습니다.
2-2. 예약 미리보기에 추가된 상세정보를 펼치거나 접으면서 확인하실 수 있습니다.
고객 정보, 매출 정보의 미리보기 화면을 펼치거나 접으면서 확인하실 수 있습니다.
참고 고객 정보, 매출 정보를 펼쳐 놓으면 미리보기 창이 닫혔다가 열려도 펼친 상태가 유지됩니다.
참고 매출 정보는 ‘매출 등록’ 이후에 확인하실 수 있습니다.
•
미등록 고객 혹은 고객 정보가 없는 고객은 상세 정보가 표시되지 않습니다.
•
‘예약대기’, ‘예약확정’ 상태에서는 매출정보가 표시되지 않습니다.
3. 캘린더 실시간 새로고침 강화
3-1. PC 캘린더와 모바일 캘린더가 실시간으로 연동됩니다.
PC 캘린더나 모바일 캘린더에서 새로 추가되는 예약정보의 반영 시차를 줄여 실시간으로 반영되도록 강화하였습니다.
참고 새로고침 하실필요없이, 바로바로 예약 캘린더가 업데이트됩니다.
4. 고객리스트 표 항목 추가 및 개선
4-1. 고객리스트 표에 방문횟수, 잔여포인트 항목 추가
이제 고객 리스트에서도 잔여 포인트 항목을 확인하실 수 있습니다.
고객 리스트에 방문 횟수가 추가되었습니다.
방문 횟수는 정렬(오름차순/내림차순) 기능을 통해 방문 횟수 항목을 순서대로 나열하실 수 있습니다.
4-2. 고객리스트 표에 최근방문일 정렬(오름차순/ 내림차순)기능 추가
최근 방문일에 정렬(오름차순/내림차순) 기능이 추가되었습니다. 정렬 기능을 통해 최근 방문일 항목을 순서대로 나열하실 수 있습니다.
4-3. 고객리스트 필터에 출생연도 범위, 잔여포인트 금액 범위, 공유선불액 금액 범위 추가
고객 리스트 필터에서 출생 연도 범위를 설정할 수 있습니다.
고객 리스트 필터에서 공유 선불액 금액 범위를 설정할 수 있습니다.
고객 리스트 필터에서 잔여 포인트 금액 범위를 설정할 수 있습니다.
참고 추가된 필터들을 활용해 세그먼트를 더 정교하게 설정하실 수 있습니다.
ex. 회원 세그먼트에 ‘공유 선불액 금액 범위’까지 같이 설정해 보세요.
5. 서버 점검 또는 장애 발생 시 임시캘린더 추가
5-1. 서버 점검 또는 장애 발생 시, 임시 캘린더 에서 최근 예약 정보를 확인하실 수 있습니다.
팅커뷰 서버에 이상이 있을때, 팅커뷰의 임시 캘린더로 전환됩니다.
임시 캘린더에서는 오늘을 기준으로 전후 4일,오늘을 포함해 총 9일간의 데이터를 확인할 수 있습니다.
저장된 기간이 표시되며, 보수 관련 일정에 대한 안내를 받으실 수 있습니다.
날짜범위( 1 2 3 4 5 6 7 8 9 )를 직접 클릭해서 저장된 범위내에서 날짜를 조작하실 수 있습니다.
6. 예약 승인 시 예약금수정 창이 나오도록 개선
5-1. 예약 승인 시 예약금 수정 창
캘린더에서 예약 승인버튼을 눌렀을때, 예약금을 수정할 수 있는 창이 띄워지도록 변경되었습니다.
참고 예약금 입력하지 않더라도 예약금 창에서 예약 승인 버튼을 눌러 예약확정 단계로 넘어갈 수 있습니다.
참고 예약마다 예약금을 설정하시는게 불편하시다면, 환경설정 → 예약설정 → 예약금 에서 예약금 설정을 하시면 예약승인 및 예약금 절차를 수정하실 수 있습니다.
7. 고객사진에 연결된 매출정보 추가
7-1. 고객 사진
고객상세정보 → 사진 탭 의 사진들에 업로드된 날짜가 추가로 표시됩니다.
사진에 연결된 매출의 매출일시, 고객명, 상품명이 표시됩니다.
매출내역조회 > 버튼을 통해 해당 매출정보로 이동하실 수 있습니다.
매출내역조회 > 버튼을 누르면 해당 매출정보로 이동합니다.
참고 ’매출등록 후 사진을 등록 했을때’ 해당 매출정보와 사진이 연결됩니다.
고객상세정보 → 사진탭 에서 업로드한 사진은 매출정보와 연결되지 않습니다.
8. 고객상세정보에 ‘평균 실매출액’ 항목 추가
8-1. 고객상세정보에 평균 실매출액 항목 추가
고객명 선택후 나오는 고객 상세정보 창 에 해당 고객의 ‘평균 실매출액’을 산정해주는 항목이 추가되었습니다.
9. 예약블록을 드래그해서 이동시 확인 안내창 추가
9-1. 예약 드래그해서 수정 시 확인알림
예약블록을 ‘드래그 앤 드랍’(길게 눌러서 이동) 하는경우 확인 알림이 뜨도록 변경되었습니다.
드래그기능이 되는걸 인지하시지 못해, 의도치않게 예약이 변경되는경우들이 생겨, 드래그 후에는 확인창을 띄우도록 변경되었습니다.







































